嗨,大家好,我是小华同学,关注我们获得“最新、最全、最优质”开源项目和高效工作学习方法

无需公网IP,无需复杂配置,这款开源神器让你轻松实现远程桌面、文件共享、私有云搭建!
项目介绍
nps是一款轻量级、高性能的内网穿透工具,支持TCP/UDP隧道、HTTP/SOCKS5代理等十余种协议,采用Go语言开发,单文件即可运行。项目上线3年累计获得21.7K星标,被广泛应用于远程办公、物联网设备管理、本地服务暴露等场景。
// 典型应用场景示例 1. 远程访问家中NAS存储 2. 调试微信/支付宝支付回调 3. 展示本地开发环境给客户 4. 管理树莓派等IoT设备 5. 搭建私有云盘服务
核心功能亮点
零配置穿透
支持HTTP/HTTPS/TCP/UDP全协议穿透,无需修改NAT设备设置。通过Web管理界面即可完成端口映射:
# 客户端一键连接(Windows/Mac/Linux通用) ./npc -server=服务端IP:8024 -vkey=唯一验证密钥
多级代理网络
独创的域名解析功能,支持:
泛域名解析(*.example.com) URL路由(/api/* 转发到指定服务) HTTPS证书自动申请/续期 自定义404页面实时流量监控
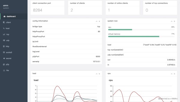
可视化面板展示:
实时网络吞吐量 客户端在线状态 历史连接记录 流量消耗统计
企业级安全
客户端与服务端通信采用TLS加密 支持多用户权限管理 IP白名单控制 动态身份验证密钥⚡ 性能对比测试
场景npsfrpngrok100并发连接0.8s1.2s2.1s传输延迟15ms22ms35ms内存占用28MB45MB62MB技术架构解析

三步极速上手
第一步:服务端部署
# 下载对应系统版本 wget https://github.com/ehang-io/nps/releases/download/v0.26.10/nps_linux_amd64.tar.gz # 解压运行 tar -zxvf nps_linux_amd64.tar.gz ./nps install && nps start
第二步:客户端配置
# conf/nps.conf 关键配置 http_proxy_ip=0.0.0.0 http_proxy_port=80 https_proxy_port=443 bridge_port=8024
第三步:创建隧道规则

同类项目对比
特性npsfrpngrok安装复杂度⭐️⭐️⭐️⭐️⭐️⭐️⭐️⭐️⭐️⭐️⭐️协议支持12种8种5种管理界面可视化配置文件无移动端支持全平台需交叉编译有限文档完整性中英双语中文为主英文最佳实践案例
智能家居控制方案:通过nps将家庭路由器映射到公网,配合DDNS实现:
远程查看摄像头(TCP隧道) 控制智能插座(UDP协议) 访问NAS文件(HTTP代理) 管理OpenWRT路由(SOCKS5代理)# 树莓派自启动配置 sudo tee /etc/systemd/system/npc.service <<EOF [Unit] Description=nps client After=network.target [Service] ExecStart=/home/pi/npc -server=nps.example.com:8024 -vkey=your_vkey [Install] WantedBy=multi-user.target EOF
同类工具推荐
frp:老牌内网穿透工具,适合简单场景 ZeroTier:组建虚拟局域网,P2P直连 Tailscale:基于WireGuard的组网方案 Cloudflare Tunnel:与CDN深度整合的穿透方案 Ngrok:最早的内网穿透工具,适合临时调试项目地址
github.com/ehang-io/np…

