直播复盘数据:效果趋势、时段效果、场次分析
发布时间:2026-01-09 19:02
直播复盘数据怎么做?可以定期(例如每周或每月)分析和回顾这些直播数据,识别模式和趋势,调整直播策略。其中转化率分析是根据转化漏斗中的指标,分析各环节的转化率,并进行优化,提升用户的观看体验与参与度。效果评估与策略调整是根据分析结果,调整直播内容、推广方式、互动策略等,以提高直播效果。
本文为大家带来直播复盘数据的一个数据模板,包括直播效果趋势、直播时段效果和直播场次分析,使用的数据源为巨量千川和抖音电商罗盘,使用的数据分析和可视化工具为【九数云BI】。

直播复盘数据
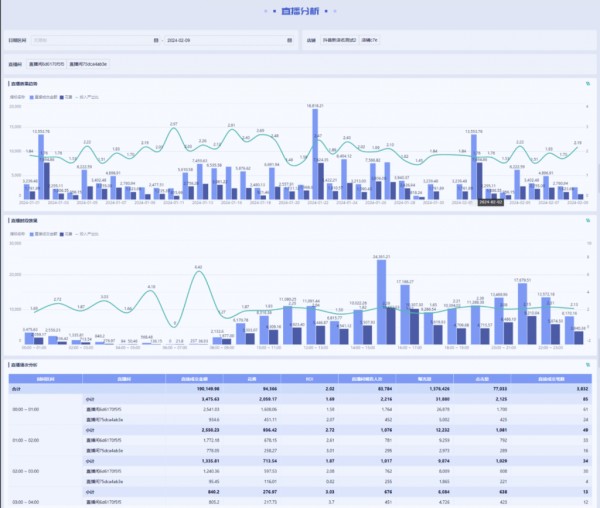
1. 直播效果趋势

通过分析直播的效果趋势,商家可以观察直播各项指标的增长或下降趋势,如新成交金额、花费率、投产比等,从而调整直播内容和节奏。
通过分析效果趋势,商家能够识别出直播表现的长期波动,及时调整直播节奏和内容方向,从而在稳定运营中保持增长。
2. 直播时段效果

直播时段效果分析通过对比不同时间段的直播数据,帮助商家找到最适合其品牌或产品的直播时间:
高峰时段识别:通过分析不同时段的观看人数、互动率、成交量等,商家可以找出直播表现最佳的高峰时段,例如午间或晚间。 用户活跃时段:了解目标用户的观看行为和购物习惯,确保在用户最活跃的时段进行直播,以提高观看率和成交率。 低效时段优化:如果某些时段的直播表现不理想,商家可以针对该时段调整直播内容,或者考虑避开这些时段,将资源集中于高效时段。通过优化直播时间安排,商家可以提高直播间的流量和转化率,在最佳时机与受众建立互动,获得更好的效果。
3. 直播场次分析
直播场次分析是对多场次直播效果的详细比较,帮助商家找出最佳的直播策略:
单场直播表现:对每一场直播的成交额、订单数、观看时长等数据进行分析,找出表现最佳的场次。分析高效场次的原因,如产品组合、主播表现、互动形式等,为后续直播提供借鉴。 场次数量优化:通过对不同场次的对比,商家可以判断直播频率是否合适,是否需要增加或减少场次,避免因过于频繁或过少而影响观看体验和成交效果。 内容策略调整:根据每场直播的观看人数、互动率、成交额等,评估不同内容的表现,优化直播脚本和互动形式,提高每一场直播的吸引力。通过直播场次的深度分析,商家可以精准识别成功的直播经验,并在后续的直播活动中加以复制和优化,从而提升整体直播效果。
以上就是直播复盘数据的介绍,主要由效果趋势、直播时段效果和直播场次分析三部分组成,对多个直播场次在时间维度上的整体表现进行跟踪和分析。


网址:直播复盘数据:效果趋势、时段效果、场次分析 https://mxgxt.com/news/view/1934501
相关内容
直播数据分析:从数据看直播效果直播平台有哪些数据指标, 数据分析助力提升效果
电商KOL内容传播效果分析
如何分析直播数据?分析直播数据工具介绍——九数云
抖音直播数据直播数据分析 如何做好抖音直播数据分析
微博话题与时尚品牌传播效果分析
数字化时代的海外红人营销:利用数据分析提高合作效果
海外网红营销的数据分析与效果评估(掌握海外网红营销数据分析和效果评估方法)
数字经济背景下的企业直播营销策略与效果分析.pptx
直播复盘时,数据统计分析主要看哪些指标?

